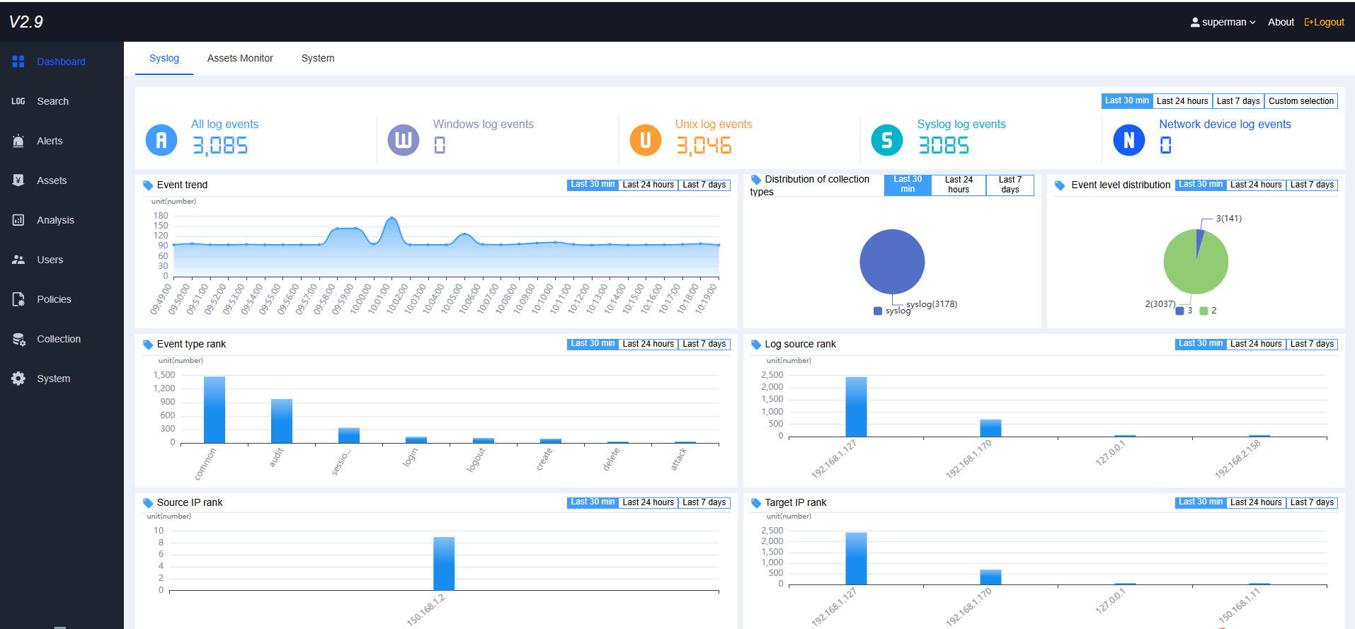
Log collection, analysis, alarms, reports, large-screen
It can continuously collect massive amounts of log information from various devices in real time, conduct centralized storage, query, audit, alarm, and response, and issue reports. Account : superman password : safe123!@#$