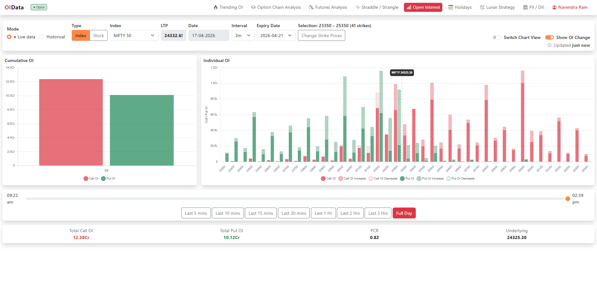
Analyze live open interest across index and stock options
Live open interest analytics for index options, stock options, and futures. Track Trending OI, PCR, market sentiment, and day high/low breaks in real-time with compact views.